Emro Integrated Solution Process AI

An integrated solution that unifies the entire Source to Pay process
and enables procurement innovation with Caidentia.

Caidentia applies AI across the procurement process to boost efficiency
and support fast, accurate, data-driven decisions that strengthen competitiveness.

Supplier Management

Drives long-term partnerships and business value
through structured supplier management.

Supports sustainable supplier relationships and enhances overall business performance
by streamlining the entire process from supplier onboarding to performance evaluation.

  • Key Feature

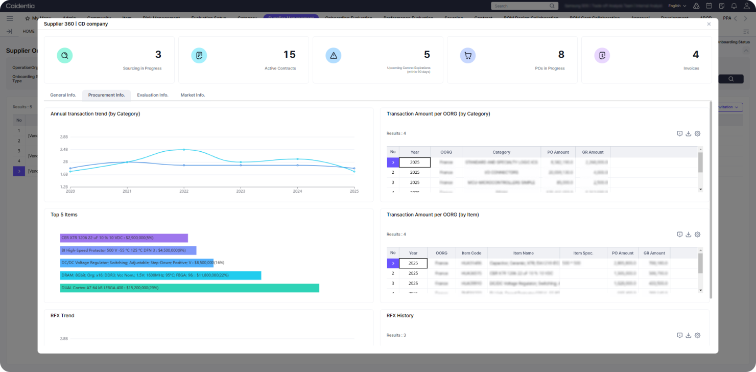
    Supplier 360º View

    Provides a 360º holistic view of each supplier, based on internal and external data, to support comprehensive supplier management.

    • Ongoing Transaction Status
    • Key Profile and Financial Insights
    • Annual Transaction Trends & History
    • Onboarding & Performance Evaluation Results
    Agentic AI
  • Key Feature

    Supplier Onboarding

    Builds a competitive supplier pool through a structured registration process supported by strategic onboarding evaluations.

    • Supplier Self-Registration & Self-Evaluation
    • Single/Multiple New Supplier Invitations
    • Onboarding Evaluation Factor & Template Management
    • Onboarding Evaluation Execution & Result Monitoring
    Agentic AI
    Agentic AI
    Agentic AI
  • Key Feature

    Performance Evaluation

    Strengthens the accuracy of evaluation results through objective performance evaluations based on qualitative and quantitative data.

    • Performance Evaluation Factor/Template Management
    • Qualitative/Quantitative Evaluation Execution & Analysis
    • Evaluation Progress & Result Monitoring
    • Post-Evaluation Appeals & Improvement Actions
    Agentic AI
    Agentic AI
    Agentic AI
  • Key Feature

    Risk Management

    Provides an integrated risk management framework
    based on a unified risk database, supporting the end-to-end workflows
    from threshold setup to continuous monitoring.

    • Risk Dashboard
    • Risk Overview
    • Issue Overview
    • BOM Risk Index
    Agentic AI
    Agentic AI
    Agentic AI
    Agentic AI

FAQs

Search

Search

Total 5 .

What is SRM?

SRM is a strategic procurement process that includes purchase requests, receiving and inspection,

cost management, and suppliers management, strengthening the company’s value chain competitiveness.

Which companies is this solution suitable for?

It is suitable for any company that requires procurement, bidding, contracts, suppliers management, receiving

and inspection, and cost management across all industries.

Is it compatible with existing ERP or other systems?

Yes, it is. Emro’s Interface Manager integrates with internal and external systems through a single API,

enabling fast, flexible connectivity without additional code development and reducing IT burden.

Does it include AI features?

Yes. Our SRM solution applies AI to key processes such as quote comparison, forecast-based ordering,

supplier risk management, and automated document processing, enabling more efficient operations without additional systems.

Can the solution be expanded after implementation?

Yes. SRM is designed with a modular structure, so you can start with essential features and expand functionality as your needs grow.

  1. 1

There’s a reason so many companies choose Emro.
Today, Start AI-powered integrated procurement platform